
An Open Platform for SDR Waveform Development
R4W Development Team
(Aida, Joe Mooney, Claude
Code)
December 2025
A complete platform for developing, testing, and deploying Software Defined Radio waveforms in Rust.
┌─────────────────────────────────────────────────────┐
│ Applications │
│ (r4w-explorer, r4w CLI, r4w-web) │
├─────────────────────────────────────────────────────┤
│ Waveforms (38+) │ Plugins (.so) │
│ LoRa, PSK, QAM, FSK, OFDM │ Dynamic loading │
│ SINCGARS, HAVEQUICK, P25 │ Hot reload │
├─────────────────────────────────────────────────────┤
│ Core DSP │
│ Chirp, FFT, Filters, FEC, Timing, RT Buffers │
├─────────────────────────────────────────────────────┤
│ Hardware Abstraction │ Waveform Sandbox │
│ USRP, RTL-SDR, Simulator │ 8 isolation levels │
│ Xilinx Zynq, Lattice FPGA │ Containers, VMs │
└─────────────────────────────────────────────────────┘
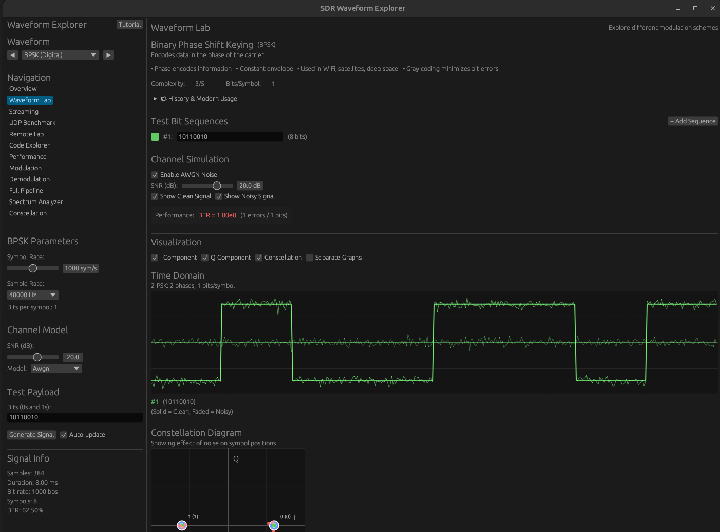
Interactive GUI for learning and experimenting with waveforms.
Each waveform includes:
Experiment with modulation parameters in real-time.
Live signal visualization with multiple views.
Four synchronized visualizations:
| View | Purpose |
|---|---|
| Oscilloscope | Time-domain I/Q |
| Constellation | Symbol positions |
| Eye Diagram | Symbol timing |
| Waterfall | Frequency over time |
Plus spectrum analyzer with power measurements.
Learn by reading the actual Rust implementation.
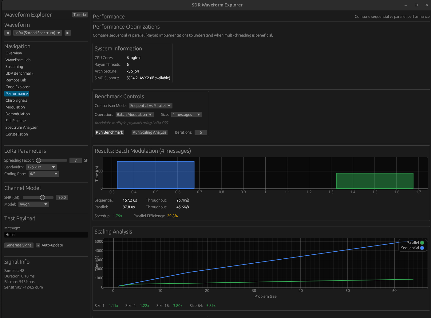
Compare sequential vs parallel processing.
| Metric | Value |
|---|---|
| Sequential throughput | 25.4 K/s |
| Parallel throughput | 45.6 K/s |
| Speedup | 1.79x |
| Scaling at 64 items | 5.89x |
SIMD: SSE4.2, AVX2 when available.
Visualize Chirp Spread Spectrum modulation.
Comprehensive waveform library.
| Category | Waveforms |
|---|---|
| Multi-Carrier | OFDM |
| Spread Spectrum | DSSS, DSSS-QPSK, FHSS, LoRa |
| IoT & Radar | Zigbee |
| Digital | BPSK, QPSK, 8PSK, 16/64/256-QAM |
| Analog | AM, FM, SSB |
| Military | SINCGARS, HAVEQUICK, P25 |
Complete modulation to demodulation visualization.
Modulation → Channel → Demodulation
│ │ │
▼ ▼ ▼
Bit-to- Add AWGN Sample
Symbol Noise Processing
│ │ │
▼ ▼ ▼
Sample Apply Bit
Generation Fading Recovery
BER: 0.00e0 (Perfect) at 40 dB SNR
Frequency domain analysis.
Zigbee example: O-QPSK with half-sine pulse shaping.
I/Q signal visualization.
AM: Amplitude varies along I-axis, phase constant.
Web-based learning path.
| Section | Topics |
|---|---|
| Foundations | I/Q, Sampling, Frequency Domain |
| Waveforms | CW → OOK → FSK → PSK → QAM → CSS |
| Advanced | Channel Effects, Sync, Error Correction |
| Performance | Waveform Comparison, Trade-offs |
Complexity levels L1 (beginner) to L5 (advanced).
Hardware acceleration for real-time processing.
| Platform | Toolchain | Status |
|---|---|---|
| Xilinx Zynq | Vivado | IP cores ready |
| Lattice iCE40 | Yosys/nextpnr | Implemented |
| Lattice ECP5 | Yosys/nextpnr | Implemented |
vivado/ip/
├── r4w_fft/ # 1024-pt FFT (~15k LUTs)
├── r4w_fir/ # 256-tap FIR (~8k LUTs)
├── r4w_chirp_gen/ # LoRa chirp generator
├── r4w_chirp_corr/ # Chirp correlator
├── r4w_nco/ # NCO (~1.5k LUTs)
└── r4w_dma/ # DMA controller
8 levels of sandboxing for untrusted waveforms.
| Level | Mechanism | Overhead |
|---|---|---|
| L1 | Rust memory safety | Zero |
| L2 | Linux namespaces | ~1% |
| L3 | Seccomp + LSM | ~2% |
| L4 | Container (Docker) | ~5% |
| L5 | MicroVM (Firecracker) | ~10% |
| L6 | Full VM (KVM) | ~15% |
| L7 | Hardware (FPGA partition) | Varies |
| L8 | Air gap | N/A |
6,324 lines of Coq proofs.
| Operation | R4W | GNU Radio | Speedup |
|---|---|---|---|
| FFT 1024-pt | 371 MS/s | 50 MS/s | 7.4x |
| FFT 4096-pt | 330 MS/s | 12 MS/s | 27x |
| FFT 2048-pt | 179 MS/s | ~25 MS/s | 7x |
Zero-copy lock-free buffers, no Python overhead.
| Metric | Target | Actual |
|---|---|---|
| FFT p99 latency | < 100 us | 18 us |
| BPSK roundtrip p99 | < 100 us | 20 us |
| FHSS hop timing p99 | < 500 us | 80-118 us |
| Page faults (RT mode) | 0 | 0 |
| Hot-path allocations | 0 | 0 |
| Command | Description |
|---|---|
make run |
Start GUI explorer |
make test |
Run all tests |
make bench |
Run benchmarks |
make web |
Start web app (port 8089) |
make doc-open |
View documentation |
cargo doc --openworkshop/ directorytutorial/index.html| Feature | Status |
|---|---|
| 38+ Waveforms | Complete |
| FPGA Acceleration | Complete |
| Plugin System | Complete |
| Formal Verification | 6,324 lines |
| Test Coverage | 527 tests |
| C/C++ FFI | Complete |
R4W: Production-ready SDR in Rust
R4W - Rust for Waveforms
github.com/joemooney/r4w